VOCから課題解決のヒントを見つけるダッシュボードサービス 「アイタスクラウド」をリリース
ー最先端の自然言語処理技術による文章解析AI「アイタス」をSaaS化ー
株式会社 Insight Tech(本社:東京都新宿区、代表取締役社長:伊藤友博)は、各企業のお客さまやユーザーから寄せられる意見:VOC(Voice of Customer)のテキストデータから課題解決のヒントを見つけるダッシュボードサービス「アイタスクラウド」の提供を開始します。
「アイタスクラウド」は最先端の自然言語処理技術を用いた文章解析AI「アイタス」をエンジンとするデータ解析ダッシュボードであり、VOCを可視化するだけでなく、独自のフレームワークにより優先課題を明らかにすることで課題解決のヒントを見つけ、打ち手に繋げることができる業務支援ツールです。
当社はビジョンとして掲げる「声が届く世の中を創る」の実現に向け、「アイタスクラウド」を通じて生活者の声に隠れた課題を浮き彫りにし、ビジネス強化や豊かな社会の実現に貢献してまいります。

■アイタスクラウドが解決できる3つの課題
「アイタスクラウド」は以下のような課題を解決します。
課題1:顧客満足度や他者推奨意向といった顧客ロイヤルティを高めるためのカギを見つけたい
顧客満足度(CS)や他者推奨意向(NPS)といった指標はサービスや商品の現状・今後を占う上で重要ですが、一方で、指標が示す意味やお客さまが本当に期待していること、困っていることを炙り出すのは難しいのが実情です。
課題2:コンタクトセンターに寄せられる声から打ち手の優先順位付けをしたい
VOCのテキストデータを社内で蓄積するも分析は担当による目視など主観的な評価に頼るケースが多いようです。多くの企業がお客さまの意見を客観的に俯瞰できず、意見の優先度を判断できないという課題に直面しています。
課題3:お客様が解約・離反する理由を理解しフォロー施策につなげたい
解約・離反率は事業の命運を左右する重要な指標です。顕在化した不満やクレームはフォローできても、解約・離反につながるVOCを特定できず、潜在的なリスクやその予兆を見出すことが難しいのが実情です。
■アイタスクラウドの特徴
「アイタスクラウド」は最先端の自然言語処理技術による文章解析AI「アイタス」と独自のフレームワークにより、VOCのテキストデータから優先課題をあぶりだします。データ分析の知識も複雑な操作も一切不要です。
弊社が運用する「不満買取センター」が保有する不満ビッグデータでのご利用も可能です。
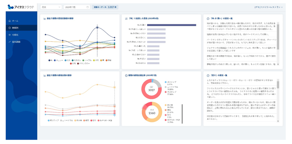
特徴1:意見の「対象」を抽出、意見の「変化」を知ることができる
構文解析技術を用いVOCのテキストデータから「何に対して」「どのような意見」が言われているのかを抽出。これを時系列でモニタリング。単語ではなくフレーズで意見を理解できるためVOCの変化にいち早く気づくことが出来ます。

特徴2:辞書設定なしで類似する意見を「束ね」、「俯瞰」することができる
類似する意見を辞書設定なく束ねることができ、視覚的なマップで表現します。どんな意見がどれくらいあるのかを瞬時に理解でき、クリック操作のみで原文を参照しながら新たな気づきを得ることが出来ます。

特徴3:意見の「質」×「量」から優先課題を発見し打ち手につなげることができる
感情を分類する独自AIや自社のCRMデータと掛け合わせ、意見の重要性を質的に評価。意見の量と掛け合わせることで、VOCのテキストから優先的に対応すべき課題を発見できます。

■活用可能なデータの例
「アイタスクラウド」は以下のようなテキストデータから発言者の本音を炙り出し課題解決のヒントを見つけることができます。
例:お客様満足度調査などの顧客アンケート調査に記された自由回答のテキストデータ
例:コンタクトセンターの問合せログのテキストデータ
例:従業員を対象とした従業員満足度調査に記された自由回答のテキストデータ
例:商品・サービスへのレビューコメントのテキストデータ など
■アイタスクラウドの提供方式・価格
アイタスクラウドはWebブラウザ上でご利用頂けます。システム開発や初期導入費用は一切かかりません。ご利用データごとに発行されるID・パスワードでログインし、データをアップロード頂くことで解析結果をご覧頂けるようになります。
ご利用料金は1ID月額25万円~となります。データ処理の頻度やご契約形態によって利用料金は異なります。詳しくは以下のサービスサイトからお問い合わせください。
「アイタスクラウド」 サービスサイト

■代表取締役社長CEO 伊藤友博 コメント
~日本語テキストデータの使いにくさをブレークスルーし、声が届く世の中を創りたい~
株式会社Insight Techは「声が届く世の中を創る」ことを目指しています。
このビジョンのもと、私たちは「不満買取センター」が保有する不満ビッグデータの活用によるマーケティング高度化だけでなく、産学連携を通じて独自に開発した文章解析AI「アイタス」の活用を通じ企業の競争力強化・DX推進を支援してきました。そしてこの度、そこで培った知見をフレームワークとするダッシュボードサービス「アイタスクラウド」をローンチすることとなりました。
「日本語テキストデータの使いにくさが日本ビジネスの競争力を毀損しているのではないか」。そんな私たちの想いに賛同頂いた多くの皆様からこれまで頂いたご助言を結集させたサービスです。これまでご助言頂いた皆様に改めて感謝申し上げます。今日巣立っていく「アイタスクラウド」が日本語テキストデータの使いにくさをブレークスルーし、ユーザーの想いを経営に届ける役割を担っていくことを祈っています。
これからも「アイタスクラウド」は進化を続けます。「声が届く世の中」の実現に向けて。
Insight Tech 代表取締役社長 CEO 伊藤友博
会社概要
商号株式:会社Insight Tech( https://insight-tech.co.jp )設立:2012年6月19日
所在地 :〒163-1333 東京都新宿区西新宿6-5-1 新宿アイランドタワー
事業内容:マーケティング調査やレポート作成
自然言語処理・機械学習などの人工知能を利用したデータ解析受託
企業プロモーションやブランディングサポート
不満買取センターの運営








